創福資訊
創福推薦
暫無數據
免費咨詢熱線
PLC系統如何實現自動化控制
發布時間:
2019-06-29
作者:
創福新銳
來源:
北京創福新銳
摘要
傳統的配電系統需靠操作人員的實際經驗去啟動或者停止主泵,循環泵,調整手動閥門的開度,手動打開或者關閉排污閥,手動打開或者關閉排污閥,手動打開或者關閉進水閥門補水,系統運行的優劣要靠工作人員的業務能力等決定,實際溫度的遍布范圍大,室內溫度度差。而PLC控制系統業主無需手動操作,只需通過觸摸屏設定或者修改系統就可以實現系統的自動控制。
PLC控制系統采用西門子新出的1200系列PLC
傳統的配電系統需靠操作人員的實際經驗去啟動或者停止主泵,循環泵,調整手動閥門的開度,手動打開或者關閉排污閥,手動打開或者關閉排污閥,手動打開或者關閉進水閥門補水,系統運行的優劣要靠工作人員的業務能力等決定,實際溫度的遍布范圍大,室內溫度差。而PLC控制系統業主無需手動操作,只需通過觸摸屏設定或者修改系統就可以實現系統的自動控制。

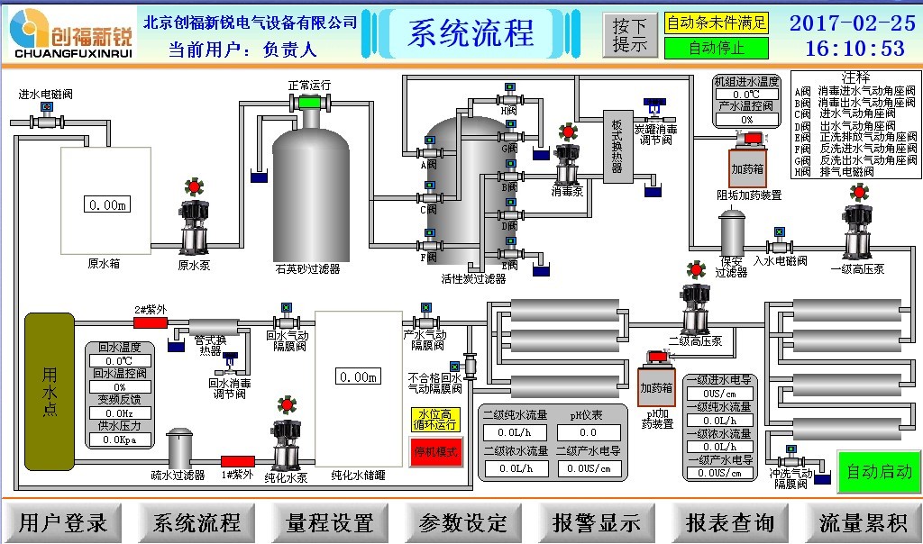
PLC控制系統采用西門子新出的1200系列PLC,其強大的通訊能力和強大的擴展能力深受市場的好評,上位機采用威綸通的HMI.控制系統分為手動和自動兩種控制模式,手動控制模式下,可以隨意的打開或者關閉系統內的閥門,啟動或者停止系統內的泵。自動控制模式下,系統可以按照設定程序自動運行,當時及測的溫度值高于系統設定的溫度之后,可以自動停止主泵或者可以關閉電動球閥,一保證室內合適度,這樣也可以起到節能的功效,系統要求的溫度可以試試的設置。另外,還可以分時段設置溫度的參考值,滿足不同用戶的不同需要。實時顯示現場就地檢測儀表的數值,顯示泵的運行和故障等信息,故障報表可以顯示系統的故障信息,方便設備的故障排除,數據記錄功能可以將溫度和壓力的值實時記錄,方便系統的運行和后續工藝的升級等。

plc控制系統/plc控制柜plc控制畫面
北京創福新銳根據客戶需求定制PLC系統/PLC控制柜,根據客戶指定核心元器件品牌,占地1500㎡生產廠房,40人技術團隊,11年生產經驗保證,為您提供集設計、生產、銷售、安裝一條龍服務。公司客服7*24小時在線為您解答,公司技術經理一對一溝通核實方案,當天免費出具設計方案,365全年全天的服務,交期無憂,7天內發貨,公司產品質保2年,產品出廠通電測試,產品合格,設備安裝時有技術人員上門安裝調試,ccc消防質量認證,消防驗收無憂。設備生產包裝:木箱包裝,工作可靠,接線采用銅壓頭,導線穩固可靠,集成式快捷操作,智能控制柜面板,使用方便&快捷,加厚冷軋鋼板,防靜電噴漆,防水防塵等級優,柜體散熱塊,杜絕高溫高熱。每組導線與元器件都有清晰的標識,方便用戶日后調試和維護。